

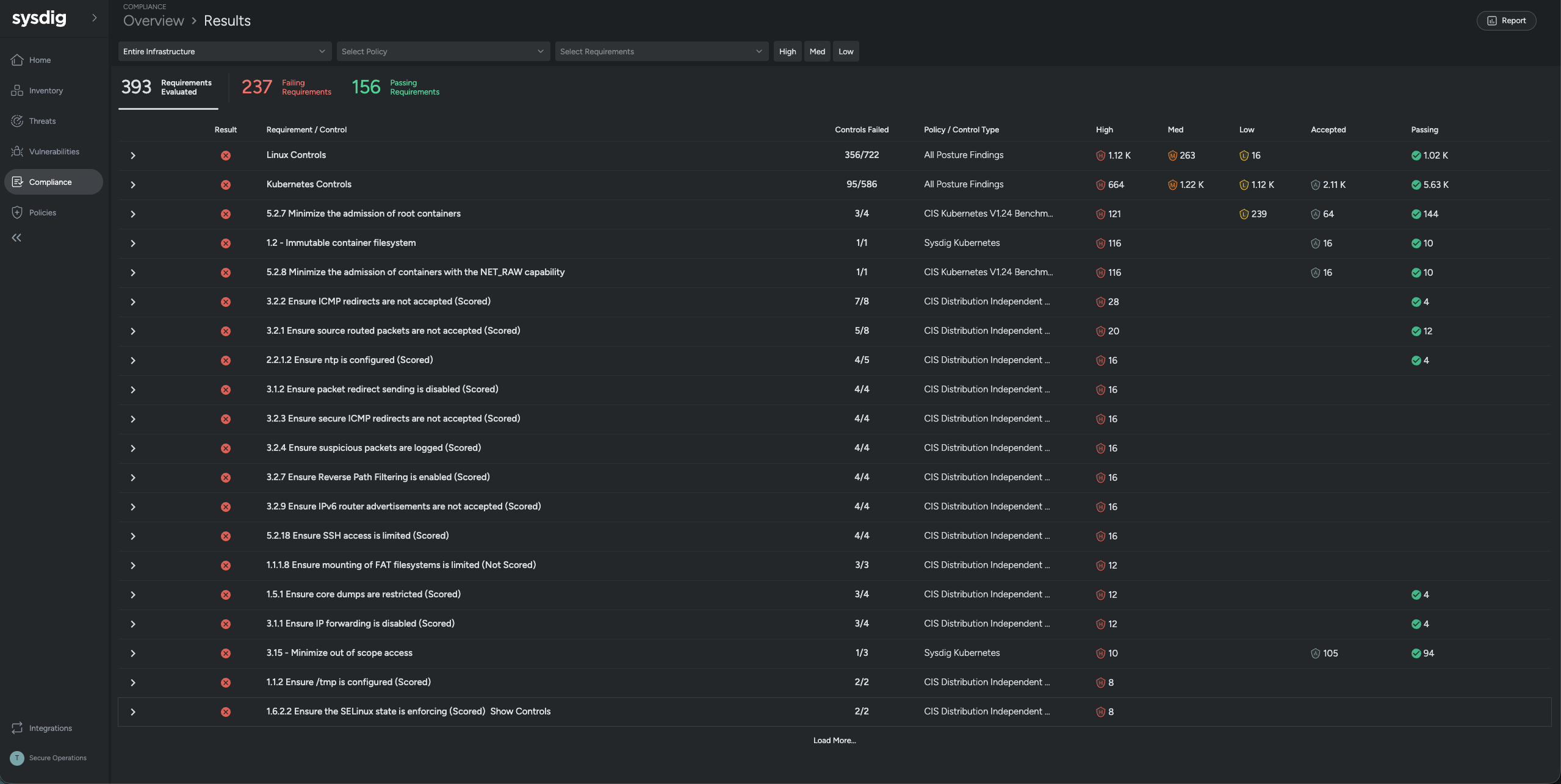
クラウド内のデータを自動的に検出・分類し、リスクを可視化。重要なパッチや設定ミスを優先的に修正し、最も差し迫った脅威に集中できるようにします

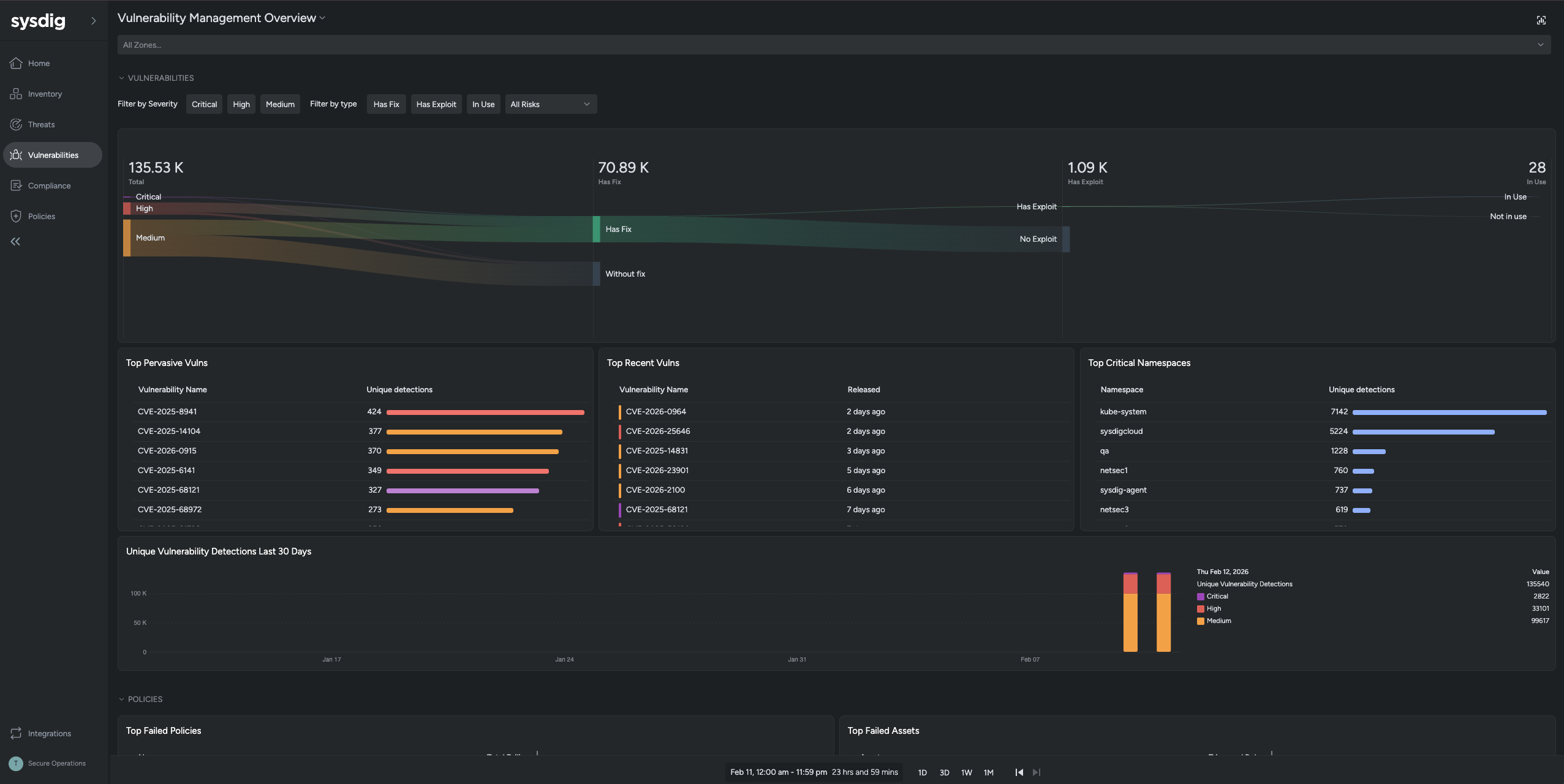
使用中のパッケージに関連する脆弱性を抽出し、悪用のしやすさや影響範囲、資産の重要度といった文脈を加味して、本当に対処すべきリスクに集中できるようにします

Attack Graph によってリスクのつながりを可視化し、CVE360 で脆弱性の原因から修正方法までを一目で把握可能にします。脅威の全体像を理解し、迅速かつ確実な対策を実現します

影響が大きく、すぐに実行できる修正を特定し、AIが最適な対応方法をガイド。チームが迅速かつ安心してリスクを減らせるように支援します
Securing Kubernetes, containers, and hosts in complex on-premises and private cloud environments requires a specialized approach. Sysdig provides proven container security expertise to help organizations meet these unique challenges.
Sysdig offers flexible deployment options, including SaaS or a self-managed model where you control the backend components. Sysdig supports deployments for air-gapped environments. With Sysdig, all workload data, security data, and telemetry stay within your environment, ensuring that you can align with internal policies and external regulations for data sovereignty.
Sysdig ensures continuous compatibility with a variety of Kubernetes distributions, such as kOps, Openshift4, EKS, GKE, AKS, IKS, ROKS, and RKE2. We also integrate seamlessly with leading SIEM, SOAR, and ticketing platforms to enrich them with critical runtime and forensic context.